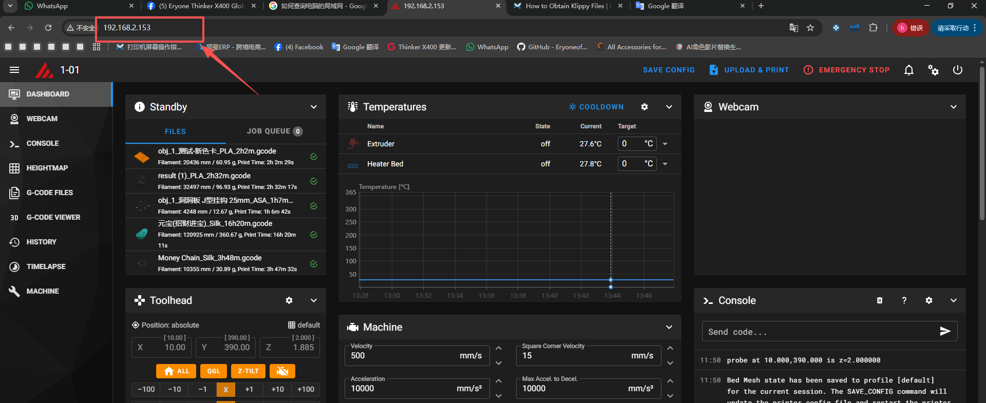
1.Ensure that the computer and printer are on the same local area network. 2.Enter the printer address in your computer's default browser. 3.Click on Tools, then click on the klippy file to download.